Автоматизация табеля учета рабочего времени в 1С
Автоматический табель учета рабочего времени в 1С

Табель учета рабочего времени в 1С (Т-13 или кастомная форма) — базовый документ для расчета зарплаты и отчетности. Он фиксирует:
фактически отработанные часы (дневные/ночные, сверхурочные, перерывы);
отсутствия (отпуска, больничные, командировки, отгулы);
отклонения и нарушения (опоздания, ранние уходы и т.п.).
Как это выглядит без автоматизации:
○ Факт живет вне 1С — бумажные журналы, Excel, чаты, отдельные СКУД/POS.
○ Данные сводятся вручную, правила применяются «на глаз» (допуски/округления, ночные, сверхурочные).
○ Затем формируют табель, запускают согласование и вносят «горящие» правки под закрытие.
Где особенно «болит»
1. Суммированный учет рабочего времени (СУРВ). При учетном периоде месяц/квартал растет сложность нормирования: переработки и недоработки нужно считать не по дням, а в разрезе периода, учитывать переносы, ночные/праздничные и корректно распределять сверхурочные — вручную это приводит к лавине ошибок.
2. Сменные/скользящие графики. Режимы 2/2, 3/3, 2/2/3, ночные блоки, длинные смены, «ступеньки» перерывов — требуют единой математики. Разные трактовки на площадках дают несопоставимые табели.
3. Вахтовый метод, удаленные площадки. Дежурства на удаленных объектах, выезды, вахта, частичная занятость — факт приходит с задержкой и фрагментами, теряются перерывы и границы смен.
4. Совместители. Один сотрудник в нескольких ролях/локациях в течение дня повышает риск пересечений интервалов и двойного учета.
5. Ночные/праздничные/сверхурочные. Без четких правил автоматического деления интервалов затраты и ставки «уплывают».
Итоговые проблемы:
→ Задержки закрытия периода.
→ Ошибки и разночтения.
→ Спорные выплаты и низкое доверие.
→ Высокая нагрузка на кадры и бухгалтерию.
Коротко о решении. Если вам нужен табель по фактически отработанным часам (с учетом ваших правил и округлений), полностью автоматизировать это только средствами 1С не получится — нужно внешнее ПО, которое будет собирать и нормировать часы.
Такой системой выступает TARGControl — система учета рабочего времени и WFM с открытым API, которая легко интегрируется с 1С. Дальше — основной функционал и как это работает на практике.
Автоматизация табеля в 1С
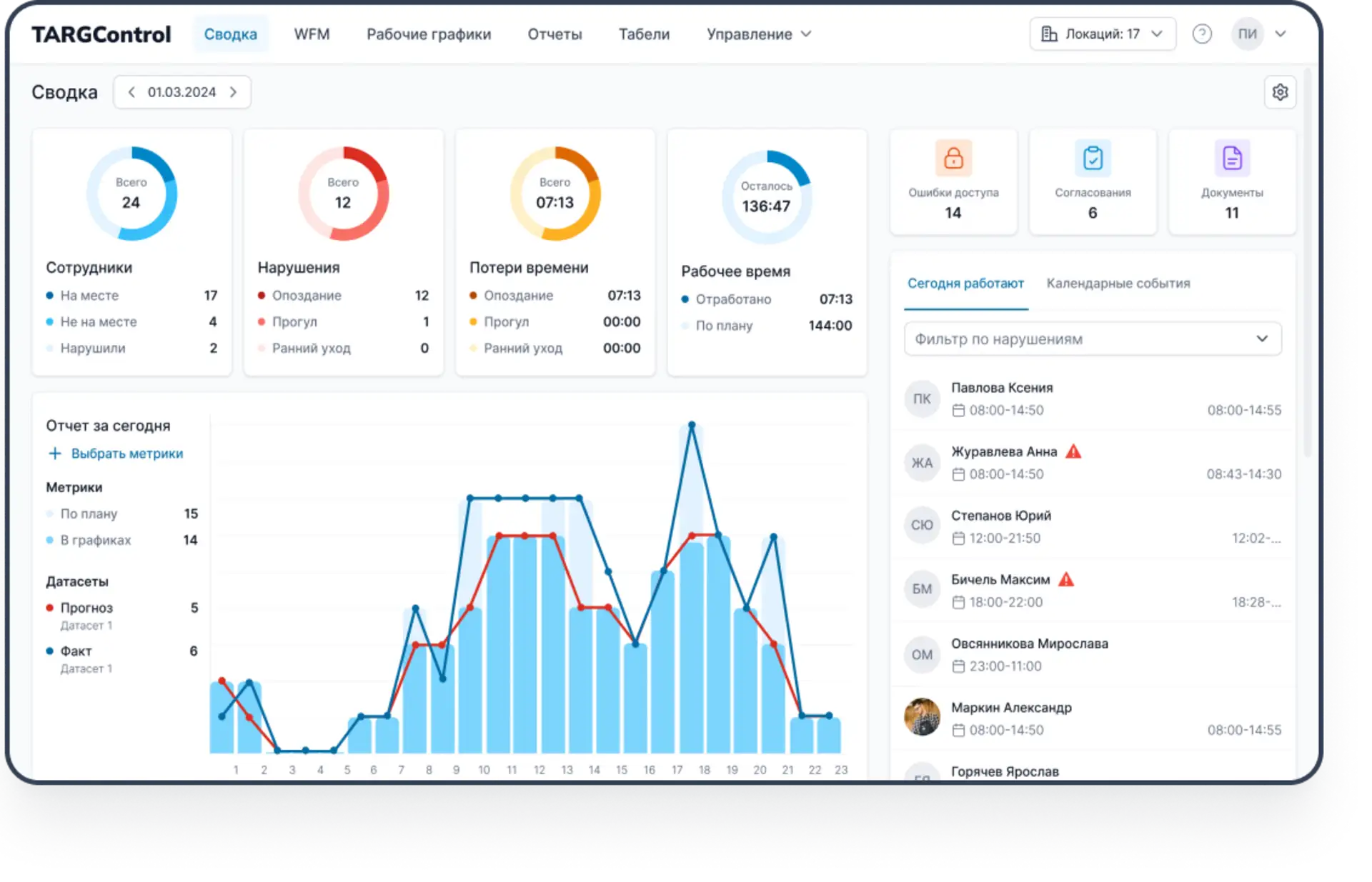
TARGControl — система учета рабочего времени, которая собирает факт времени «на месте», автоматически применяет правила компании и ТК, формирует табели, поддерживает планирование смен и интегрируется с 1С.

Ключевые функции
Фиксация рабочего времени.
Правила учета.
Календарные события и нарушения.
Табели (Т-13 и кастомные формы).
Аналитика и контроль.
Интеграции.
Дополнительно функции WFM
Прогнозирование спроса → потребность.
Автоматизация составления расписаний.
Биржа смен.
План-факт.
Принципы интеграции с 1С
1С — мастер кадров и графиков (оргструктура, сотрудники с табельным/UID, календари, кадровые события).
TARGControl — мастер факта и табелей (сбор отметок, применение правил, формирование табелей).
Ключевые эффекты:
→ факт фиксируется в TAGControl и автоматически нормируется;
→ единые правила учета исключают «методологическую рябь» по площадкам;
→ отсутствия учитываются вместе с фактом → меньше переплат/недоплат;
→ в 1С прилетают интервалы или готовые табели — «готово к расчету»;
→ −80% ручных правок, закрытие быстрее на 1–3 дня, меньше ошибок в расчетах.
Как это работает пошагово
Шаг 1. Подготовка данных (1С → TARGControl).
Импорт из 1С: оргструктура, сотрудники (ФИО, табельный/UID, статус, тип занятости), графики/календари, кадровые события. Фиксируем роли систем, настраиваем соответствия справочников и единые ключи (UID, коды локаций/ролей)
Шаг 2. Точки регистрации факта
Старт без «железа»: мобильное приложение (GPS) или Android-планшет (фотофиксация). По мере роста — терминалы Face ID/карты/PIN-коды/QR или POS-терминалы.

Шаг 3. Нормирование
Приход/уход/перерыв → интервалы с автоматическим применением правил (допуски/округления, ночные/OT, «не та зона», совместительства). Встроенные проверки закрывают «дыры» и пересечения.
Шаг 4. Календарные события и отсутствия в одном контуре
Отпуска, больничные, командировки, отгулы ведем в TARGControl вместе с графиком работы. Исключаем расхождения и «ручные» корректировки.
Шаг 5. Табель и согласование
Формируются Т-13/кастом-табели «по факту». Маршрут согласования, статусы, версия правок и журнал.
Шаг 6. Экспорт в 1С
Опционально:
— Интервалы (сырые часы) уже с правилами,
— Готовые табели.

Шаг 7. Аналитика
Дашборды и отчеты план-факт, дисциплина, OT/ночные, отклонения, ФОТ.
Кейс ОАО «ДСТ № 6»
О компании
~500 сотрудников, дорожное строительство; пять филиалов. Сменные режимы, выездные бригады, удаленные объекты.
Точки регистрации факта.
Android-планшеты с TimePad на проходных и в бытовых зонах. Идентификация PIN + фотоверификация. События: «Начало дня», «Перерыв», «Окончание дня».
Контур учета.
В TARGControl автосбор приход/уход/перерыв → нормированные интервалы с правилами: допуски/округления, ночные, сверхурочные/переработки, контроль «не та зона». Отчеты: отработанное время, дисциплина, перемещения, нарушения.
Интеграция с 1С.
Обмен: в 1С синхронно попадают фактические интервалы или готовые табели + отсутствия; отсутствия (отпуска/БЛ/командировки) ведутся в 1С и стыкуются с фактом из TARGControl.
Эксплуатация.
Руководители согласовывают отклонения (ранние уходы, привлечение в выходные) в TARGControl. Табели проходят маршрут согласования, все правки сохраняются.
Эффект.
→ Резкое сокращение ручных правок.
→ Закрытие месяца быстрее.
→ Меньше спорных выплат.
→ Единые правила по всей компании.
Читать историю клиента — Учет рабочего времени для ОАО "ДСТ №6".
Вывод
Интеграция TARGControl ↔ 1С убирает разрыв между фактом и расчетом: факт времени фиксируется «у источника», автоматически нормируется по единым правилам и экспортируется в 1С как табель, готовый к расчету. Закрытие периода становится предсказуемым, ручных правок — меньше, спорных выплат — меньше, а ФОТ по всей компании — прозрачным и сопоставимым.
Результаты
Кадры и бухгалтерия. Меньше рутины и «ночных» правок, предсказуемые сроки закрытия; прозрачный маршрут согласования и журнал изменений.
Руководители. Видимость дисциплины и отклонений в реальном времени; быстрые управленческие действия (переносы перерывов, корректировки смен).
Финансовый отдел. Корректный и сопоставимый ФОТ по всем площадкам; снижение затрат за счет устранения профицита и контроля переработок/ночных.
ИТ. Формализованный обмен (API/коннектор), прозрачные логи, мониторинг SLA и качества данных; единый UID и стабильные схемы данных.
Выгоды от автоматизации табеля
👉 Корректные роли систем = меньше хаоса.
1С остается мастером кадров и графиков → единая «версия правды» по сотрудникам, календарям и событиям.
👉Табель «готов к расчету» без ручных правок.
TARGControl собирает факт, применяет правила и формирует табель, который сразу можно экспортировать в 1С.
👉 Предсказуемый и управляемый обмен.
Формализованные регламенты, контроль качества, логи и SLA → стабильные выгрузки/загрузки, прозрачная поддержка.
👉 Операционная эффективность.
Меньше ручного труда и ошибок, сроки закрытия короче и стабильнее, меньше спорных выплат.
👉 Финансовая прозрачность.
Единые методики расчета по всей компании, сопоставимый ФОТ, контроль переработок и профицита.
Хотите увидеть, как это работает на ваших данных? Закажите демо — покажем связку TARGControl ↔ 1С в действии.


