Контроль учета рабочего времени рабочих на объекте
Как эффективно вести учет персонала на объектах

Учет рабочего времени на удаленных и распределенных объектах — одна из самых сложных задач операционного управления. Вахта, строительство, энергетика, клиники и сети ресторанов работают в условиях, где:
сотрудники находятся далеко от офиса и бухгалтерии;
смены нестандартные, часто с суммированным учетом;
контроль доступа и дисциплины затруднен;
данные о часах собираются с задержками.
В результате компании сталкиваются с типовыми проблемами:
→ табели формируются постфактум и с ошибками;
→ переработки и ночные выявляются слишком поздно;
→ возникают споры по явкам и часам;
→ бухгалтерия и кадры работают с разрозненными источниками (журналы, Excel, чаты);
→ стационарная СКУД либо слишком дорога, либо непрактична.
Решение — перенести контроль и учет в единую цифровую систему, которая рассчитана на работу на удаленных объектах. Это означает, что система:
не требует обязательной стационарной инфраструктуры и может запускаться без «железа»;
стабильно работает в полевых условиях, включая временные и мобильные площадки;
обеспечивает онлайн-видимость для руководства независимо от географии объектов;
поддерживает разные способы фиксации времени — от мобильных отметок до профессиональных терминалов;
снижает влияние человеческого фактора и количество спорных ситуаций;
легко масштабируется по мере роста числа объектов и персонала.
Такой системой является TARGControl — платформа учета рабочего времени и контроля доступа. Далее рассмотрим, как TARGControl работает на практике и какие задачи он закрывает шаг за шагом.
Система контроля рабочего времени на объектах
TARGControl — это система учета рабочего времени, рассчитанная на работу на удаленных, временных и территориально распределенных объектах. Она объединяет фиксацию фактических явок, электронные графики и автоматическое табелирование в одном контуре. Разберем, как это работает на практике.

1. Фиксация фактического рабочего времени
TARGControl поддерживает несколько способов регистрации времени — от простых до максимально строгих, что позволяет адаптировать систему под разные условия эксплуатации, категории персонала и бюджеты.
🔹 Бюджетные решения «без железа»
1. Android-планшет или смартфон с приложением TimePad — любой планшет/смартфон на объекте работает как точка учета: отметки фиксируются с фото и PIN/QR/RFID, оффлайн-буфер для работы без связи.
2. Мобильные отметки со смартфонов сотрудников — фиксация времени с GPS и геозонами.

🔹 Решения для стационарных зон
Биометрические терминалы (распознавание лица, отпечатки пальцев);
Считыватели карт и PIN-коды;
Подключение дверей, турникетов и шлагбаумов через контроллеры TARGControl с онлайн-событиями входа/выхода.
Подробнее об оборудовании TARGControl можно узнать здесь — Оборудование.
🔹 Гибридный подход
Предприятие может свободно комбинировать методы:
○ строгий контроль на базах, КПП и административных зонах;
○ мобильные и киосковые отметки — на удаленных и временных объектах.
Подробнее о способах фиксации рабочего времени — читать в статье.
2. Автоматизация графика работы
В TARGControl график работы — это не формальный файл «для кадров», а ключевой элемент всей системы учета рабочего времени. Именно от графика отталкиваются контроль явок, накопление часов, балансировка переработок и формирование табелей.
2.1. Электронные графики: гибкие варианты ведения
Графики ведутся полностью в электронном виде и могут формироваться различными способами — в зависимости от зрелости процессов и источников данных:
создание вручную в интерфейсе системы;
использование шаблонов графиков;
загрузка и синхронизация графиков из 1С или другой ERP;
привязка к производственному календарю с учетом праздников и переносов.

2.2. Календарные события и согласования
Все календарные события ведутся не отдельно, а прямо внутри графика: отпуска, больничные, за свой счет», командировки, отгулы и прочее. События:
автоматически влияют на рабочее время и табели;
могут требовать согласования по ролям;
отображаются в истории изменений;
учитываются при расчетах и аналитике.
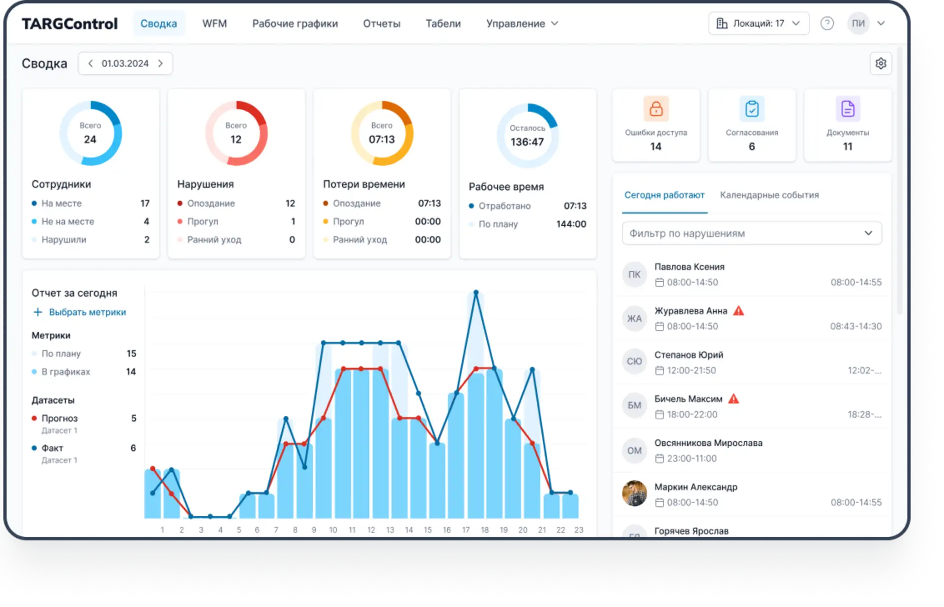
3. Мониторинг в реальном времени
После того как графики заданы и связаны с учетом, TARGControl обеспечивает непрерывный мониторинг фактической работы персонала на всех объектах — независимо от их удаленности.
Система в реальном времени показывает:
кто сейчас на смене и где именно;
соответствие фактических явок утвержденным графикам;
опоздания, ранние уходы и отсутствие обязательных отметок;
выходы вне графика и иные отклонения.
Отработанные часы автоматически накапливаются в разрезе учетного периода (месяц, квартал, год). Руководитель видит текущий баланс по каждому сотруднику и подразделению, а переработки и недоработки отображаются онлайн, а не выявляются задним числом.
4. Табель и интеграции
После фиксации факта и онлайн-мониторинга TARGControl автоматически переходит к формированию табелей и подготовке данных для расчета заработной платы. Ручные сводки и пересчеты не требуются — все часы уже собраны и проверены системой.
Фактически отработанное время агрегируется в табель:
по сотрудникам, объектам и подразделениям;
с учетом заданных параметров учета (округления, допуски);
в разрезе учетного периода (месяц, квартал, год).
Табель формируется на основе связки график → факт, поэтому учитываются только подтвержденные явки, корректно отражаются переработки и недоработки, исключается дублирование и ручные ошибки. Компания может использовать стандартные формы табеля или кастомные.

5. Интеграция с 1С и ERP
TARGControl интегрируется с 1С и другими корпоративными системами несколькими способами:
выгрузка готового табеля;
передача «сырых» интервалов работы для расчета в ERP;
синхронизация сотрудников, структуры и календарей.
В результате бухгалтерия получает готовые к расчету данные без дополнительной обработки, а кадры и руководство — единый источник достоверной информации по рабочему времени.
6. Аналитика и отчетность
Для руководства и ответственных служб TARGControl обеспечивает централизованный контроль и наглядную аналитику по всем удаленным и разрозненным объектам.
Система предоставляет:
○ онлайн-картину присутствия и фактической загрузки персонала по объектам и подразделениям;
○ кастомные отчеты по рабочему времени;
○ контроль соблюдения режимов работы и требований СУРВ;
○ полную историю отметок, изменений графиков и корректировок;
○ прозрачность по каждому сотруднику и объекту в единой системе.
В результате руководство получает управляемый процесс учета рабочего времени, где решения принимаются на основе актуальных данных, а не постфактум отчетов.
Что еще: WFM и умное планирование
Для компаний пиковыми нагрузками и сезонностью TARGControl дополняется WFM-модулем.
Он позволяет:
→ строить графики по реальным метрикам (заявки, объем работ, план, трафик);
→ автоматически подбирать сотрудников по доступности и навыкам;
→ предотвращать нарушения ТК еще на этапе планирования;
→ закрывать открытые смены через Биржу смен;
→ видеть план-факт и влияние графиков на ФОТ.
Таким образом, компания переходит от «учета постфактум» к проактивному управлению персоналом. Подробнее про WFM-планирование на примере производства напитков можно в статье Автоматизация производства напитков — от учета к планированию.
Заключение
Для удаленных и распределенных объектов учет рабочего времени — это не отчет в конце месяца, а ежедневное управление людьми, рисками и затратами.
TARGControl переводит этот процесс в управляемый цифровой контур:
👉 Старт без капитальных вложений. Система работает на мобильных устройствах и Android-киосках, без обязательной установки дорогостоящей СКУД.
👉 Гибкая адаптация под бизнес. Графики, правила учета, допуски и события настраиваются под реальные условия объектов.
👉 Онлайн-контроль и прозрачность. Присутствие, отклонения и переработки видны в режиме реального времени.
👉 Единое пространство данных. Все объекты и подразделения работают в одной системе с общей логикой учета и отчетности.
👉 Автоматизация расчетов и интеграций. Табели и фактические часы автоматически формируются и передаются в 1С и ERP.
В результате учет рабочего времени перестает быть формальной обязанностью и становится инструментом управления операциями.


