Обзор WFM-системы в логистике
Автоматизация управления персоналом склада

С ростом объемов производства, повышением покупательской способности и стремительным развитием маркетплейсов складская логистика становится важным элементом цепочек поставок. Особенно это заметно на примере крупнейших онлайн-ритейлеров. Так, по данным на 2024 год, Wildberries располагает более чем 130 логистическими объектами, а общее количество товарных единиц на складах превышает 500 миллионов.
Несмотря на активную автоматизацию и внедрение роботизированных решений, полностью исключить человеческий труд пока невозможно. Несмотря на заявления Wildberries о намерении в течение трех лет свести до минимума количество складского персонала, реальность демонстрирует обратную тенденцию: спрос на работников складов продолжает расти.
Это говорит о том, что полностью исключить людей из складских процессов пока невозможно. Даже в условиях цифровизации человеку остаются критически важные функции: оперативное реагирование, нестандартные задачи, контроль качества и взаимодействия с автоматизированными системами.
В таких условиях возникает закономерный вопрос: как оптимизировать работу персонала склада, избегая как дефицита, так и избытка работников, особенно в периоды пиковых нагрузок?
Тенденции в управлении логистикой
Складская логистика сегодня — это не просто хранение товаров, а сложная, многоуровневая система, требующая высокой скорости, точности и адаптивности. В условиях растущей конкуренции и ускоренной доставки ритейлеры и логистические операторы вынуждены пересматривать подходы к управлению персоналом и операциями.
Основные тенденции складской логистики:
1. Цифровизация и автоматизация
Современные склады все чаще оснащаются автоматизированными системами, роботами, и передовыми цифровыми решениями. Используются WMS (Warehouse Management System), WFM-системы, автоматические системы комплектования и транспортировки товаров.
2. Ориентация на клиента
Рост электронной коммерции и стремительно меняющиеся ожидания клиентов требуют от складов максимальной скорости и точности выполнения заказов. Сегодня клиент ожидает минимального времени доставки и высокого качества обслуживания, что ставит перед складами задачи мгновенного реагирования на заказы и минимизации сроков отгрузки.
3. Высокие требования к гибкости
Быстрая реакция на изменение объемов заказов и товарных потоков становится важнейшей задачей.
4. Сезонные колебания
Многие склады сталкиваются с ярко выраженной сезонностью: предпраздничные периоды, сезон распродаж, смены сезонов и другие факторы значительно влияют на загрузку складских мощностей.
5. Рост затрат на персонал
Высокая конкуренция за сотрудников увеличивает расходы на персонал и риски текучести кадров.
6. Возрастающие требования к безопасности
Усиление законодательства и стандартов безопасности требует от складов соблюдения строгих правил охраны труда.

Сложности управления персоналом в логистике
Современный рынок труда сталкивается с рядом вызовов: дефицит квалифицированных кадров, высокая текучесть, усиленная конкуренция за сотрудников и рост их ожиданий к условиям труда. Эти тенденции проявляются и в сфере складской логистики:
Высокая текучесть кадров
Складская работа характеризуется высоким уровнем физической нагрузки, зачастую рутинными операциями и специфическим графиком, что приводит к значительной текучести кадров. Компании регулярно сталкиваются с необходимостью найма и обучения новых сотрудников, что лишь увеличивает затраты.
Сложности прогнозирования и планирования
Эффективное планирование смен и точное прогнозирование нагрузки на склад — одна из самых сложных задач. Неточные прогнозы приводят к простоям, перегрузке работников, лишним затратам или задержкам в обработке заказов.
Сложность управления сменами
Работа склада часто осуществляется круглосуточно, что приводит к необходимости посменной организации труда. Сложность управления сменами, учетом рабочего времени и дополнительными часами усложняет кадровое планирование.
Контроль и мотивация сотрудников
Осуществлять постоянный контроль и поддерживать высокую мотивацию работников на складах сложно ввиду рутинности и монотонности задач.
Соблюдение трудового законодательства
Постоянно меняющиеся требования законодательства, строгие нормы охраны труда и безопасности требуют тщательного контроля и управления, чтобы избежать штрафов и юридических последствий.
Таким образом, управление персоналом на складе связано с рядом устойчивых трудностей, требующих системного подхода и современных решений. Особенно остро встает вопрос эффективного распределения ресурсов и учета рабочего времени — ключевых аспектов, зависящих от качества планирования.
Рассмотрим подробнее, как сегодня формируются графики работы на складе и с какими этапами это связано.
Как происходит расчет персонала склада и составление графиков работы
Несмотря на растущую доступность специализированных решений, во многих компаниях по-прежнему используется традиционный подход: графики составляются вручную в Excel или других табличных редакторах.
Разберем подробнее этапы прогнозирования нагрузки, планирования персонала и составления графиков работы:
1. Определение потребности в персонале
На первом этапе менеджеры склада, как правило, определяют необходимое количество сотрудников на определенный период. Часто это делается на основе прошлого опыта, предыдущих периодов или среднего количества обработанных заказов.
2. Составление рабочих смен
После определения необходимого количества сотрудников менеджеры составляют графики работы. Составление таких графиков традиционно проводится вручную или в табличных редакторах, например, Excel.

3. Распределение сотрудников по сменам
Затем происходит распределение работников по сменам, исходя из их квалификации, опыта и наличия необходимых навыков. Такое распределение занимает много времени и увеличивает вероятность ошибок или неэффективных часов.
4. Реакция на изменения и перераспределение сотрудников
Когда происходят изменения, например, неожиданно увеличивается количество заказов или кто-то из сотрудников заболевает, требуется срочное перераспределение работников между сменами. Обычно это решается через личное общение менеджера со складскими сотрудниками: звонки и ручной поиск замены; перераспределение задач прямо во время работы; использование бумажных или электронных списков для поиска сотрудников.
5. Контроль и корректировка графиков
Контроль за выполнением графиков происходит традиционно вручную или с минимальной автоматизацией.
Недостатки традиционного подхода:
Высокая вероятность ошибок.
Значительные трудозатраты.
Низкая оперативность.
Риск нарушений законодательства.
Недостаточная прозрачность.
Таким образом, ручное планирование не масштабируется, не учитывает множество факторов в режиме реального времени и не позволяет оперативно реагировать на внештатные ситуации.
В условиях высокой динамики, сезонных колебаний и растущих требований к точности и скорости операций, предприятиям необходим более гибкий и технологичный инструмент.
Таким инструментом становится WFM (Workforce Management). Рассмотрим подробнее, как работает WFM-система в условиях складской логистики.
Система WFM для оптимизации графика работы сотрудников склада
Система WFM — это система управления персоналом, которая включает прогнозирование нагрузки, планирование потребности в персонале, составление оптимальных графиков работы и контроль за их выполнением.

Основные возможности WFM-систем для автоматизации логистики
Точное прогнозирование потребности в сотрудниках, основанное на анализе исторических данных и текущих планах работы.
Автоматическое формирование рабочих смен с учетом прогнозируемой нагрузки и квалификаций сотрудников.
Учет ограничений трудового законодательства.
Биржа смен для оперативного устранения нехватки персонала.
Автоматизация учета рабочего времени.
Мониторинг и детализированная аналитика производительности и загрузки персонала.
Как работает планирование и прогнозирование логистики с WFM-системой
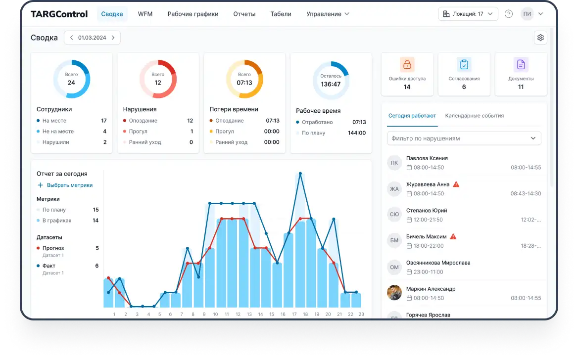
Рассмотрим подробнее работу WFM-системы на примере TARGControl.
1. Прогнозирование потребности в персонале
WFM-система может работать как автономно, так и в интеграции с WMS (Warehouse Management System). На основе исторических данных, текущих планов загрузки и информации из WMS формируется прогноз потребности в персонале на день, неделю или месяц:
Анализ исторических данных:
Система анализирует динамику загрузки склада за предыдущие периоды, сезонные пики, объемы операций и поведение заказов.
Оперативный прогноз:
При интеграции с WMS система в реальном времени получает актуальные данные о заказах, отгрузках и поставках и определяет, сколько сотрудников с какими навыками требуется на каждом участке.
Прогнозирование пиковых нагрузок:
WFM автоматически выявляет периоды повышенной нагрузки (сезонные пики, акции, распродажи) и определяет, сколько сотрудников понадобится.
2. Автоматическое составление рабочих графиков
На основе сформированного прогноза WFM-система формирует графики работы персонала:
Автоматическое распределение сотрудников:
WFM учитывает уровень квалификации, опыт, предпочтения и доступность сотрудников, автоматически распределяя их по участкам и типам работ (приемка, сбор заказов, упаковка и др.).
Соблюдение трудового законодательства:
Система WFM отслеживает нормы продолжительности смен, перерывы, выходные дни и ограничения по переработкам.
Учет предпочтений сотрудников:
WFM поддерживает гибкость при составлении графиков, учитывая пожелания сотрудников по времени работы, доступности и другим параметрам.
3. Биржа смен и оперативное реагирование на изменения
При нехватке сотрудников или внезапных изменениях система позволяет оперативно решить проблему:
Биржа смен:
Зачастую в WFM-системе реализована биржа смен для поиска внутренних сотрудников либо на аутсорсе.
Автоматизированное перераспределение:
Система может предлагать подходящих сотрудников на смены, позволять им самостоятельно выбирать дополнительные смены или обмениваться ими между собой.
4. Ведение учета персонала склада
WFM-система ведет учет рабочего времени сотрудников на складе в реальном времени:
Отслеживание присутствия и активности сотрудников:
Система регистрирует время прихода и ухода, перерывы, сверхурочные часы, а также фиксирует нарушения (опоздания, ранние уходы).
Формирование табеля учета рабочего времени:
Система автоматически ведет учет рабочего времени с возможностью формировать табель и различные отчеты.
Автоматические уведомления о нарушениях:
Ответственные лица могут настраивать уведомления о любых отклонениях от графика, нарушениях или внештатных ситуациях.

5. Аналитика производительности труда персонала склада
WFM-система предоставляет расширенную аналитику и отчетность по эффективности работы склада и персонала:
Отчеты о производительности:
WFM-система предоставляет возможность формировать отчеты по отработанным часам, неявкам, сверхурочной работе, планируемым выплатам и др.
Анализ расхождений:
Система сопоставляет запланированное и фактическое время работы, выявляя расхождения и их причины.
Поддержка принятия управленческих решений:
Визуализация данных и гибкие отчеты позволяют руководству принимать обоснованные решения по оптимизации процессов и ресурсов склада.
6. Интеграция и обмен данными с ERP-системами
WFM-система интегрируется с различными ERP- и бухгалтерскими системами, автоматизируя процессы расчета заработной платы, формирования табелей и кадрового администрирования. Табели учета рабочего времени, отпуска, больничные и переработки передаются автоматически, исключая необходимость ручного ввода данных и минимизируя риски ошибок.
Преимущества использования WFM в логистике
Повышение точности прогнозирования: система анализирует большие объемы данных и позволяет точно определять потребность в персонале с учетом сезонности, графиков поставок и ожидаемой нагрузки.
Гибкость в управлении сменами: создание, редактирование и публикация смен, учет отпусков, больничных и перераспределение персонала между зонами склада выполняется в считанные минуты. Сотрудники могут заранее видеть свои графики, а руководство — быстро реагировать на любые изменения.
Автоматизация учета рабочего времени: WFM берёт на себя составление графиков, контроль переработок, ведение табелей и мониторинг нарушений, тем самым снижая нагрузку на отдел кадров и минимизируя количество ошибок.
Биржа смен и мобильность: встроенные механизмы обмена сменами и запросов на подработки позволяют оперативно закрывать открытые смены, а сотрудники получают гибкость и контроль над своим временем — особенно актуально для объектов с посменным режимом.
Снижение ошибок: автоматизация процессов учета уменьшает количество человеческих ошибок, помогает избежать переработок и простоев, а также упрощает расчет заработной платы.
Оптимизация затрат: за счет точного распределения ресурсов, отсутствия избытка и дефицит персонала сокращаются расходы на оплату труда.
Рост производительности: за счет автоматизированного планирования и мониторинга работа склада становится прозрачной, снижается время реакции на изменения, повышается выработка на одного сотрудника и достигается стабильное выполнение планов.
Таким образом, внедрение WFM-системы позволяет складской логистике перейти на качественно новый уровень управления персоналом — более точный, прозрачный и гибкий. Благодаря автоматизации рутинных процессов, повышается производительность, снижаются издержки и минимизируются риски, связанные с человеческим фактором и нарушением трудового законодательства.
Если вас заинтересовала возможность повысить эффективность управления персоналом на складе — у нас есть готовое решение WFM TARGControl.


