WFM-система для медицинских учреждений
WFM-система для автоматизации учета, графика и табеля в клиниках

Сфера здравоохранения — отрасль с особой спецификой. Здесь всегда есть пространство для улучшений: от модернизации оборудования до повышения квалификации персонала. Но в этой статье мы остановимся на менее заметной, но крайне важной теме — управлении персоналом. Конкретнее — о том, как планировать смены, учитывать рабочее время и составлять табели, чтобы клиника работала без сбоев, а врачи не выгорали.
В этом контексте мы поговорим о системе Workforce Management (WFM) – управления трудовыми ресурсами – применительно к медицинской сфере. Если коротко, то речь идет об ответах на ключевые вопросы: «Когда и сколько врачей нужно? Какие специалисты необходимы? Как распределить нагрузку? Как учитывать рабочее время? И как автоматизировать табель?»
Основная проблематика
Медицинские клиники сегодня сталкиваются с целым рядом вызовов в управлении персоналом — от планирования смен до точного учета рабочего времени. Особенно остро эти вопросы стоят в частных многопрофильных учреждениях и сетевых клиниках с распределенной структурой.
Ключевые сложности включают:
👉 Удаленность объектов. При распределенной структуре становится сложно синхронизировать графики, учитывать отработанное время и оперативно управлять заменами.
👉 Отсутствие прозрачности и объективного учета. Без централизованной системы администрирование часто сводится к ручному труду: табели ведутся в Excel, графики хранятся в отдельных файлах, а обмен информацией между отделениями затруднен. Руководство теряет «видимость» происходящего.
👉 Ошибки в табеле и расчетах. Недостоверные данные по фактически отработанному времени ведут к ошибкам в табелях, а значит — к искажениям при начислении заработной платы.
👉 Дисбаланс нагрузки. Одни врачи перегружены, другие простаивают — и все это без объективной картины.
👉 Нарушения ТК. Сложно отследить переработки, ночные смены и требования к перерывам вручную.
👉 Отсутствие прогноза. Планирование «на глаз» не учитывает сезонность и реальную динамику спроса.
Все эти сложности — результат устаревших и разрозненных подходов к управлению персоналом. Без точных данных и прозрачных процессов клиника теряет гибкость, перегружает врачей и рискует качеством сервиса. Выход — в системном управлении ресурсами через инструменты WFM.
Автоматизация учета и табеля медперсонала
Современная WFM-система — это не просто расписание в электронном виде. Это программная платформа, которая собирает и анализирует массивы данных, автоматически формирует оптимальные графики работы, отслеживает нагрузку персонала, выявляет потенциальные риски сбоев.

Кроме того, система обеспечивает полноценный учет рабочего времени:
фиксирует явку и отклонения от графика,
учитывает ночные смены, выходные и переработки,
формирует точный и прозрачный табель для расчета заработной платы.
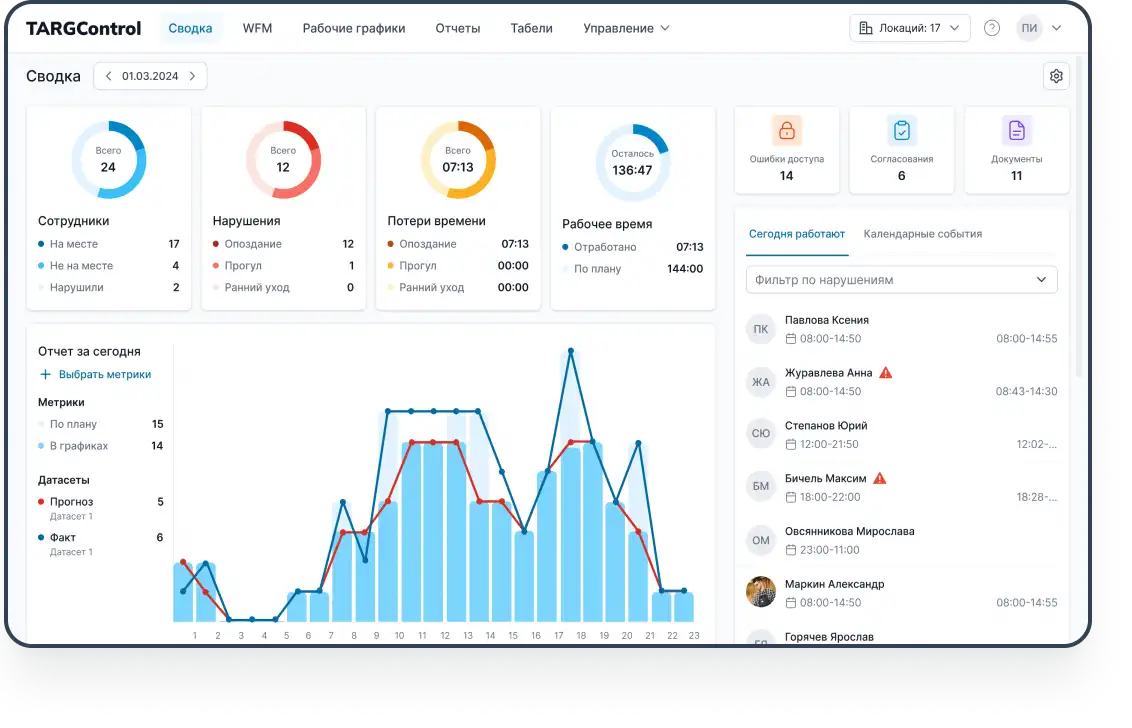
Как работает учет рабочего времени TARGControl
1. Фиксация явки и ухода
Сотрудники фиксируют начало и окончание смены через:
мобильное приложение (GPS);
терминал/смартфон (фотофиксация);
биометрический терминал (распознавание лиц);
интеграцию с существующей системой.
Система автоматически проверяет соответствие времени явки плану и фиксирует отклонения: опоздания, ранние уходы, внеплановые выходы и переработки. Узнать подробнее о способах регистрации рабочего времени.

2. Сопоставление с графиком
Каждая фиксация сравнивается с утвержденным графиком сотрудника. TARGControl в режиме реального времени определяет, где произошли отклонения, и отмечает их в системе. Это позволяет не просто видеть, кто «пришел-ушел», а контролировать соответствие реальности утвержденному плану, в том числе по сложным сменным графикам и совмещаемым должностям.
3. Автоматическое формирование табеля
На основе реальных данных система автоматически формирует табель учета рабочего времени с учетом: графика сменности, переработок, ночных, выходных и праздничных часов, отсутствий (отпуска, больничные, отгулы, обучение).
Табель можно экспортировать или интегрировать с 1С либо другими зарплатными и кадровыми системами, что значительно упрощает расчет заработной платы и исключает ручные ошибки.

4. Мониторинг отклонений и загрузки
TARGControl позволяет руководителю:
в режиме «онлайн» видеть, кто сейчас на смене;
отслеживать загрузку врачей по подразделениям;
получать отчеты по переработкам, прогулам, сверхурочным и т.д.
Таким образом, система не только собирает данные, но и превращает их в аналитику, на основе которой можно принимать обоснованные кадровые и управленческие решения.
Автоматизация составления графиков работы медперсонала
После того как налажен точный учет рабочего времени, следующим шагом становится автоматизация составления графиков смен. Это уже не просто цифровая замена Excel-таблицы — речь идет об интеллектуальной сборке расписания, которая учитывает десятки факторов и ограничений, чтобы сформировать сбалансированный график.
В TARGControl график может формироваться:
на основе утвержденного плана смен,
с использованием исторических шаблонов (например, «как было в прошлом месяце»),
или полуавтоматически — с участием администратора, но с цифровыми подсказками и контролем нарушений.

Вот ключевые аспекты:
1. Доступность сотрудников
Каждый врач или медсестра может заранее отметить, в какие дни и часы он(а) готов(а) работать через мобильное приложение. Система при формировании графика учитывает доступность каждого специалиста и подбирает максимально удобные и допустимые по ТК РФ смены. Узнать подробнее о доступностях персонала.
2. Квалификация и специализация
TARGControl также учитывает профессиональный профиль каждого сотрудника: специальность, уровень квалификации, наличие актуальных разрешений.
Это позволяет системе не просто заполнить график "кем угодно", а назначить подходящего специалиста, соответствующего требованиям конкретной смены и клинической задачи. Например, хирург не попадет на смену УЗИ, а врач без допуска к работе с детьми — в педиатрическое отделение.
3. Календарные события и нормы
График автоматически подстраивается под:
праздничные и сокращенные дни (с учетом производственного календаря);
выходные, командировки, отпуска, отгулы, больничные и другие периоды недоступности;
нормативы трудового законодательства — например, ограничения по ночным сменам, продолжительности отдыха между сменами и количеству рабочих часов в месяц.
4. Баланс нагрузки и равномерность
Один из ключевых плюсов автоматизации — исключение перекосов. При ручном планировании бывает, что одному врачу ставят 10 смен, а другому 4 — не специально, просто так сложилось. WFM-система анализирует загрузку по каждому сотруднику и стремится к равномерности, при необходимости «перетасовывая» смены.
5. Биржа смен: закрытие дефицита
Когда в расписании возникают незаполненные смены — из-за отпусков, больничных или просто нехватки сотрудников — система TARGControl автоматически отображает их как открытые и отправляет в Биржу смен. Сотрудники видят открытые смены в своем интерфейсе и могут откликнуться на свободную смену.

TARGControl при этом:
автоматически проверяет, не нарушает ли новое распределение нормы ТК, график отдыха или внутренние ограничения (например, по нагрузке);
предлагает администратору наиболее подходящие варианты — с учетом квалификации, доступности, совместимости с другими сменами;
обновляет график автоматически после подтверждения администрацией.
Этот подход значительно снижает нагрузку на координаторов и администраторов, позволяя персоналу самостоятельно участвовать в формировании графика, но в рамках жестких нормативов и с контролем.
Прогнозирование нагрузки для клиник
Автоматизированные графики — это уже большой шаг вперед, но в основе большинства планов все еще лежит прошлый опыт или устоявшиеся шаблоны. Однако в медицине каждый месяц, сезон и даже день недели может кардинально отличаться по потоку пациентов и необходимым ресурсам. Именно здесь вступает в силу следующий уровень WFM — прогнозирование нагрузки.
В TARGControl используется аналитический подход: система накапливает данные об обращениях, посещаемости, потребности в специалистах по дням и часам. На основе этих данных формируется прогноз по загрузке клиники на будущее.
Что учитывается при прогнозировании:
статистика обращений за предыдущие месяцы и сезоны;
типы и длительность услуг, востребованных в разные периоды;
историческая загрузка специалистов;
внутренние события (акции, смена цен, расширение направлений);
внешние факторы, такие как праздничные дни, эпидемиологическая обстановка или сезонные всплески.
На выходе администратор или руководитель получает:
ожидаемую потребность в сменах по специализациям (например, 6 терапевтов в пиковые часы понедельника вместо стандартных 4);
распределение нагрузки по времени суток и дням недели;
рекомендации по корректировке расписания или привлечению доп. персонала.
Далее из прогноза — в график работы
Прогноз в WFM — это не просто справка, а основа для составления рабочего графика с учетом спроса, ресурсов и ограничений.

В TARGControl этот процесс выглядит так:
1. План потребности.На основе прогноза система формирует матрицу: сколько специалистов нужно в конкретные дни и часы (например, понедельник 09:00–13:00 — 3 терапевта, 2 педиатра).
2. Сопоставление с доступностью.Система проверяет, кто доступен. Если ресурсов не хватает — смены помечаются как открытые и отправляются в Биржу.
3. Автоматическая сборка графика.Алгоритмы распределяют сотрудников по сменам с учетом ТК РФ, равномерной нагрузки, квалификации и пожеланий.
4. Контроль отклонений.После начала периода система анализирует: где были недозагрузки, перерасход, как сработала Биржа — и возвращает данные в цикл планирования.
Итог: идеальная работа WFM — это замкнутый цикл: прогнозирование → планирование → учет → исполнение → анализ → корректировка.
Вывод
Конечно, концепт «идеальной WFM-модели» звучит убедительно, но мы прекрасно понимаем, что в реальности многие клиники все еще ведут учет в Excel или собирают табели вручную. Поэтому мы всегда рекомендуем начинать с малого — с автоматизации базового учета рабочего времени. Даже если остановиться на этом этапе, вы уже получите ощутимую пользу:
👉 честную фиксацию явки и ухода без дорогостоящего оборудования;
👉 автоматическое формирование табеля с выгрузкой в 1С;
👉 дисциплину и прозрачность в графиках и фактическом времени работы.
А дальше — по мере адаптации команды или появления новых задач — можно постепенно подключать WFM-модуль, который:
связывает реальную нагрузку с количеством персонала, а не «ставит смены на автомате»;
помогает спокойно проходить пики без перегрузок и срочных подмен;
делает график устойчивым к нехватки персонала за счет Биржи смен;
оптимизирует загрузку в периоды снижения потока, чтобы не платить за простой;
дает анализ план/факт и управляемость фонда оплаты труда.
И что важно — мы не просто «отдаем доступ к системе», а помогаем пройти весь путь внедрения под ключ:
→ вместе с вами описываем структуру филиалов, ролей и зон ответственности;
→ настраиваем правила учета, расчетов и сменности;
→ подключаем терминалы, приложения, точки фиксации;
→ реализуем интеграции: 1С ↔ TARGControl;
→ обучаем администраторов и линейных руководителей;
→ запускаем пилот на 1–2 клиниках, чтобы посчитать реальный эффект перед масштабированием.
Хотите посмотреть, как это работает на практике?
Закажите демо — смоделируем неделю, покажем, как учет фиксируется автоматически, смены закрываются через Биржу, и как это отражается на ФОТ.


