Как сделать график работы с помощью ИИ
ИИ для создания графика работы

Автоматизация планирования смен — одна из самых востребованных задач в HR-технологиях. После появления больших языковых моделей, включая ChatGPT, компании начали задаваться вопросом: можно ли использовать искусственный интеллект для составления рабочих графиков? Ответ — да, можно, но с важными нюансами.
В этой статье разберем, как именно ИИ может помогать в создании расписаний, почему “генерация графика через ChatGPT” работает не так надежно, и какие есть альтернативы.
Можно ли использовать ИИ (ChatGPT) для создания графика работы?
Короткий ответ: да, ChatGPT способен построить график работы на основе входных данных — сотрудников, смен, ограничений, пожеланий, норм ТК и т.д.
Он умеет:
распределять смены по алгоритму (2/2, 3/3, 5/2, плавающие);
учитывать выходные, отпуска, доступности;
балансировать нагрузку;
формировать таблицу расписания;
находить ошибки и переработки.
Это делает ChatGPT удобным инструментом для:
👉 небольших компаний, которые составляют расписания вручную;
👉 экспериментов и черновиков;
👉 подготовки шаблонов для Excel;
👉 проверки логики существующего графика.
Однако важно понимать: это не готовый инструмент автоматизации, а всего лишь помощник. И особенно для российского рынка возникают дополнительные ограничения.
Минусы и ограничения ChatGPT при создании графика работы
1. Доступность: VPN, номер телефона, нестабильность сервисов
Для работы полноценной версии ChatGPT требуется:
использование VPN;
регистрация через иностранный номер;
стабильный доступ к зарубежным серверам.
Для многих российских компаний это становится барьером как с точки зрения ИБ, так и с точки зрения удобства.
2. Русский язык и форматирование: ошибки в именах, датах и Excel
Хотя ChatGPT отлично обучен на русском, все же встречаются проблемы:
ошибки в русских фамилиях и отчествах;
неправильные склонения или транслитерации;
сбои при генерации Excel (дубликаты колонок, неверные форматы дат);
разные стили записи времени в одной таблице;
пропуски кириллических символов при большой таблице.
3. Требует большого ввода данных вручную
ИИ не знает текущие графики сотрудников, историю смен, нормы недельной выработки, корпоративные роли, навыки и квалификацию, события (отпуска, больничные), фактическую посещаемость.
4. Нужна обязательная проверка графика — ИИ допускает ошибки
ИИ работает статистически, а не детерминированно. ChatGPT:
может “пропустить” сотрудника,
поставить лишнюю смену,
нарушить ТК РФ,
выдать 60–70 часов в неделю,
перепутать датировку при смене месяца,
неправильно рассчитать ночные часы.
5. Нет “автоматизации” как таковой
ChatGPT создает только разовый статический график. Он не обновляет график при прогулах и опозданиях, не получает данные о фактических отметках, не интегрируется с 1С/ERP, не делает табели.

6. Риски персональных данных
Для создания графиков в ChatGPT компании передают: ФИО сотрудников, графики работы, данные об отпусках, больничных, командировках, роль/должность, особые условия (например, беременность) — это уже чувствительные данные.
И здесь возникает несколько проблем:
1. Передача ПДн на зарубежные серверы
ChatGPT — иностранный сервис, а его дата-центры находятся за пределами РФ. Передача ПДн за рубеж регулируется законом 152-ФЗ, и компания обязана: уведомить Роскомнадзор, проводить оценку рисков, обеспечивать трансграничную защиту.
2. Модель ChatGPT обучается на вводимых данных
В коммерческих версиях есть защита, но при использовании публичной версии данные могут: использоваться для дообучения, попадать в логи, обрабатываться сторонними сервисами OpenAI. Это недопустимо для ФИО и графиков сотрудников.
3. Нельзя загружать массивы данных
Например, 500 строк с ФИО + табельными номерами + сменами. Это нарушение политики обработки персональных данных.
ChatGPT — полезный инструмент для черновиков и ускорения рутины, если использовать его с корректными промтами. Но передача персональных данных на зарубежные серверы, отсутствие корпоративной безопасности и риски ошибок делают его непригодным как основной инструмент планирования рабочей силы. Тем не менее, несмотря на ограничения, разберем, как именно ChatGPT формирует график работы.
Как составить график в ChatGPT: пошагово
Шаг 1. Передача исходных данных
ИИ нужно перечислить:
список сотрудников;
период (неделя, месяц);
тип смены (например, 09:00–21:00 или 2/2);
доступности (кто может работать в какие дни);
ограничения (ТК РФ, ночные, максимальная выработка).
Шаг 2. Определение правил и логики
как распределяются смены — по кругу, по равномерности, по опыту и т.д.;
минимальное количество людей на объекте;
особенности (пример: “не ставить Настю на ночные”).
Шаг 3. Генерация расписания
ИИ создает таблицу по дням с распределением смен и расстановкой сотрудников, учитывая выходные и отпуска.
Шаг 4. Проверка и корректировка
ChatGPT может: поменять сотрудников местами; пересчитать часы; сбалансировать переработки; добавить ночные или отдельные роли.
Шаг 5. Экспорт
Готовый график можно получить в текстовом виде/Excel/CSV/табличном формате Markdown.
Готовый универсальный промт:
Создай график работы.
Параметры:
период: [укажи месяц];
сотрудники: [список];
правила смен: [например: 2/2, 09:00–21:00];
минимальное число сотрудников на смене: [число];
ограничения: [отпуска, выходные, доступность, запреты];
формат вывода: таблица.
После генерации: подсчитай часы по сотрудникам, проверь переработки, укажи свободные/незаполненные смены.
ИИ в WFM-системах: как работает ИИ на самом деле
Когда мы говорим про «ИИ-агентов», которые планируют производство, прогнозируют нагрузки или оптимизируют ресурсы, речь идет не совсем о чат-ботах вроде ChatGPT, DeepSeek или Gemini. В корпоративных сценариях под искусственным интеллектом подразумевают встроенные алгоритмы, работающие внутри специализированных платформ.
Например, в MES-системах ИИ анализирует производственные цепочки, рассчитывает очередность операций, определяет узкие места и прогнозирует время выполнения задач. Он не общается с пользователем в формате диалога — он рассчитывает, оптимизирует и автоматизирует процессы на основе больших объемов данных.
То же самое относится к планированию персонала. Если говорить о построении графиков, расчете смен, прогнозировании рабочей нагрузки и соблюдении ТК РФ, — такими задачами занимаются WFM-системы (Workforce Management).

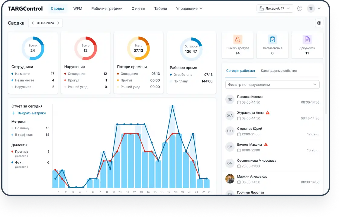
Как работает ИИ в системе WFM TARGControl
ИИ в WFM TARGControl — это математическая модель + данные + правила, которые совместно формируют оптимальный график работы под реальные условия. TARGControl использует именно такой подход — прогнозирование, оптимизацию и автоматическую валидацию графиков.
1. Прогноз нагрузки — основа планирования
ИИ анализирует историю и множество внешних факторов:
графики и фактические часы прошлых месяцев;
сезонность и паттерны трафика;
события (праздники, акции, смены ассортимента, выход новой продукции);
производственные операции и нормы времени;
загрузку по зонам (на производстве — линии, операции; в ритейле — ТЗ, кассы, зал).
На выходе система формирует почасовой или посменный прогноз потребности в персонале. Проще говоря, ИИ заранее вычисляет: сколько людей, какой квалификации и в какое время должны работать, чтобы не было ни простаивания, ни перегрузов.

2. Учет рабочего времени
TARGControl постоянно получает фактические данные из терминалов, планшетов, мобильных отметок и интеграций с внешними системами. Фиксируются приходы, уходы, перерывы, ночные, сверхурочные, работа по зонам, а также отпуска, больничные и др.
Эти данные формируют реальную картину нагрузки и позволяют ИИ уточнять прогноз, корректировать графики, рассчитывать план-факт и обеспечивать юридически корректный табель.

3. Автоматическое построение графика
На основе прогноза и пользовательских правил система создает оптимальный график. ИИ учитывает:
нормы ТК РФ (12 часов, ночные, перерывы, недельная норма, переработки);
роль, навык и квалификацию каждого сотрудника;
доступности, предпочтения, запреты;
ограничения по сменности, перерывам и ротации;
баланс часов между сотрудниками;
Алгоритм выбирает лучший возможный вариант, соблюдая и законодательные нормы, и потребности бизнеса. Результат — график, который не нуждается в ручной сборке из Excel и не содержит критических ошибок.
4. Проверка на соответствие ТК и корпоративным правилам
В отличие от ChatGPT, который не проверяет юридические нормы, TARGControl встроенно валидирует график:
блокирует более 12 часов подряд;
не допускает больше 16 часов в сутки с учетом ночных;
ограничивает число ночных смен в периоде;
следит за недельной нормой и переработками;
предотвращает «ступеньки» (слишком короткие перерывы между сменами);
автоматически помечает нарушения.
График, содержащий нарушения, просто не будет опубликован — система подсветит ошибки и предложит корректировки.
5. Учет навыков и квалификаций
На производстве или в ритейле нельзя поставить любого сотрудника на любую позицию. ИИ в TARGControl использует матрицу навыков, чтобы автоматически закрывать смены сотрудниками подходящего уровня.
6. Автоматическая перепланировка в реальном времени
Главное отличие WFM от Excel и ChatGPT — динамичность. Когда кто-то опоздал, не вышел, попросил обмен смены, заболел, взял отгул Система автоматически предлагает:
свободных сотрудников;
сотрудников нужной квалификации;
персонал из соседних локаций через Биржу смен;
варианты, которые не нарушают ТК РФ.
ИИ также помогает в подборе сотрудников на открытые смены. Механизм:
Менеджер публикует открытую смену.
ИИ фильтрует сотрудников по квалификации, навыкам, доступности, ТК.
Работники получают уведомления и подают заявки.
Система автоматически согласовывает с “домашним “менеджером.
В график автоматически вносится изменение.

8. Аналитика, план-факт и BI-интеграции
ИИ в TARGControl использует фактические данные, чтобы постоянно улучшать прогнозы и точность графиков. В анализ входят реальные часы работы и дисциплина сотрудников, скорость выполнения операций, производительность, переработки, загруженность по зонам, сезонность и другие отклонения от нормы. Менеджер получает:
план-факт по часам и сменам;
выработку и эффективность смен;
отчеты по ФОТ, переработкам и дисциплине.
Дополнительно данные автоматически передаются в BI-системы (Power BI, Qlik, Tableau), где формируются витрины для сравнения локаций, анализа пиков, KPI и динамики.
Через интеграции с 1С и другими ERP-системами передаются табели, часы, события и начисления — обеспечивая единый контур от планирования до расчета заработной платы.
Вывод
Использовать ChatGPT для составления графиков действительно можно — как быстрый инструмент для черновиков, экспериментов и шаблонов. Он ускоряет подготовку расписаний и помогает разобрать структуру смен. Но назвать это автоматизацией нельзя: присутствуют риски передачи персональных данных, отсутствует корпоративная безопасность, нет учёта ТК РФ, фактических часов, навыков, доступностей и возможности реагировать на изменения в реальном времени.
ИИ в составе WFM-систем — например, TARGControl — не просто создает таблицу, а прогнозирует нагрузку, планирует персонал, автоматически проверяет корректность графиков, учитывает навыки, устраняет переработки, реагирует на отклонения и формирует аналитику и план-факт, интегрируясь с учетом времени, табелями, ERP и BI.
В итоге компания получает не разовый файл с расписанием, а устойчивый и управляемый процесс, который снижает ошибки, повышает эффективность и обеспечивает предсказуемую, стабильную работу бизнеса.


