Автоматизация планирования персонала и графика работы на производстве
Составление графика смен и планирование персонала на производстве

Производство — это отрасль, подверженная сезонным колебаниям и циклическим изменениям, что значительно влияет на процесс планирования. В промышленности при составлении графиков работ в первую очередь отталкиваются от плана производства, численности и квалификации сотрудников. Для поддержания непрерывного производственного цикла крайне важно не допустить дефицита кадров, причем кадров с определенной квалификацией и нужными навыками.
Также важно избегать и обратной ситуации — профицита кадров, загрузка производственных линий снижается, случаются простои, а персонал отправляется на выполнение “второстепенных” задач.
Этапы классического планирования на производстве
При таких условиях процесс планирования обычно происходит в несколько этапов:
1. Определение потребностей. В первую очередь определяется, какие задачи должны быть выполнены, каков объем работы и какие специальные навыки требуются для каждой операции, т.е. проводится анализ производственных планов, заказов и проектов.
2. Прогнозирование персонала. На этом этапе рассчитывается, сколько работников и какой квалификации потребуется для выполнения планируемого объема работы, исходя из текущего штата, графиков отпусков и др.
3. Составление графика. Затем разрабатываются графики работы, зачастую сменные, в которых учитываются все нормативные требования, например, продолжительность рабочего дня и обязательные перерывы.
4. Согласование и оптимизация. Графики корректируются для балансировки нагрузки между сменами, улучшения производственной линии или оптимизации использования оборудования. Также происходит согласование с подразделениями поставок и логистики.
5. Уведомление сотрудников. После утверждения, графики доводятся до сведения всех работников — обычно вывешиваются в бумажном виде.
6. Мониторинг и корректировка. После внедрения графиков проводится их постоянный мониторинг. Срывы поставок или сбой оборудования — типичные явления на производстве, поэтому в таких ситуациях вносятся корректировки в график.
7. Анализ. На основе данных о рабочем времени, количества произведенной продукции и других показателей проводится анализ выполнения планов.
Конечно, в зависимости от конкретной отрасли и размера предприятия этапы и их последовательность могут разниться, но мы попытались привести наиболее общий пример.
Трудности планирования производственного персонала
Главная проблема — объем и сложность данных. Нужно одновременно учитывать:
сотрудников, их квалификации, допуски, медосмотры и спецобучение;
разные линии, участки и операции с разной трудоемкостью;
сменные графики, отпуска, больничные, командировки;
загрузку оборудования, планы производства, «узкие места»;
трудовое законодательство и внутренние регламенты;
предпочтения и доступность сотрудников.
На крупном производстве этим занимаются уже не отдельные люди, а целые отделы, но даже при огромных трудозатратах результат часто далек от идеального. Дополнительно усложняют задачу:
→ Сезонные колебания.
→ Квалификация и специализация работников.
→ Соблюдение нормативов труда.
→ Дефицит и текучка кадров.
→ Мониторинг и изменения.
→ Согласование с подрядчиками и поставщиками.
Классический инструмент для всего этого — Excel, но по мере роста масштаба и сложности он перестает справляться.
Автоматизация графика работы на производстве с WFM
Система WFM (Workforce Management) — это специализированное программное обеспечение, созданное для автоматизации планирования персонала и оптимизации графиков работ на производстве. Системы WFM незаменимы на производстве, поскольку они способны собирать, обрабатывать и анализировать обширное количество данных, от плана производства до предпочтений сотрудников, на основе которых они составляют оптимальный график с возможностью корректировки в режиме реального времени.

Проще говоря, WFM не только фиксирует факт, но и помогает заранее рассчитать потребность в людях, спланировать смены, а затем управлять отклонениями в режиме реального времени. Разберем, как это работает.
1. Прогноз и нормы выпуска
WFM TARGControl опирается на несколько типов данных:
👉 Производственные планы и история выпуска
◦ объемы по SKU, линиям, участкам;
◦ сезонные пики и провалы;
◦ фактический выпуск по сменам.
👉 Шаблоны трудозатрат
◦ какие роли нужны (оператор линии, наладчик, упаковщик и т.д.);
◦ в каком количестве;
◦ на каких локациях (линии, участки);
◦ сколько человеко-часов требуется на единицу продукции.
Система комбинирует планы выпуска, исторические данные и шаблоны трудозатрат и рассчитывает потребность в людях по часам: сколько сотрудников какой роли нужно на каждом участке в каждый отрезок времени.

2. Локации, навыки, рейтинги
Чтобы план не оставался «абстрактным», TARGControl описывает реальную производственную среду:
линии, цеха, участки, вспомогательные службы;
навыки и квалификации сотрудников;
рейтинг компетенций (например: «Оператор линии 1 — 5/5», «Упаковка — 3/5»).
Эти данные используются при распределении смен: система ставит более квалифицированных людей на критические узлы, а менее опытных — туда, где риски ниже и есть возможность дообучения.
3. Автоматическое формирование и распределение смен
На основе прогноза и норм трудозатрат TARGControl:
Формирует открытые смены — потребность в людях без привязки к конкретным сотрудникам (например: «Смена 20:00–08:00, Линия 2, нужно 3 оператора + 1 наладчик»).
Автоматически распределяет эти смены по людям, учитывая:
→ ограничения трудового законодательства;
→ типы занятости (основное место, совместители, подработка);
→ индивидуальные ограничения и доступность (кто может/хочет выйти в эти часы);
→ уже назначенные смены и лимиты по часам (чтобы не допустить переработок и перекрытий по графику);
→ навыки и рейтинги.
Результат — график, который не просто «закрывает смены», а делает это с учетом реального плана, нагрузок и квалификаций. Сотрудники видят свои смены заранее в мобильном приложении.

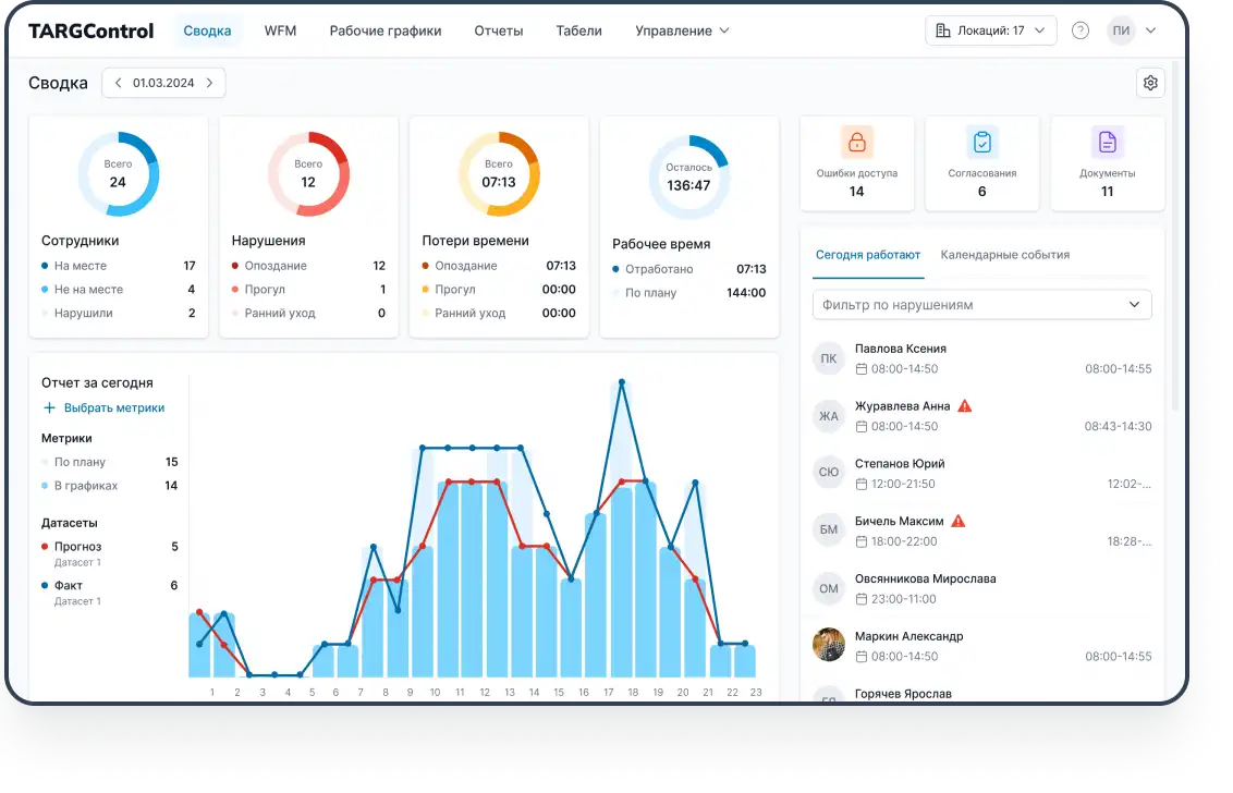
4. План ⇄ факт в реальном времени
Модуль учета рабочего времени фиксирует фактические приходы, уходы, перерывы и переработки. WFM-слой постоянно сравнивает это с планом и в онлайне показывает:
кто из запланированных сотрудников вышел, а кто нет;
где сформировался дефицит (нехватка людей на линии/участке);
где, наоборот, перебор и люди простаивают;
не превысил ли кто-то норму часов или лимиты по переработкам.

Система может сразу предложить варианты действий:
→ перераспределить людей между линиями;
→ назначить на критический участок сотрудника, который отметил доступность на эту смену;
→ отправить незакрытые смены на «биржу смен» или аутсорс.
5. Быстрое перепланирование при изменениях
Реальность на производстве меняется быстро: внеплановый заказ, авария оборудования, задержка сырья.В WFM TARGControl для этого предусмотрено несколько инструментов:
1. Доступность.
Сотрудники заранее отмечают в мобильном приложении, когда готовы выйти дополнительно. Система показывает мастеру список реальных кандидатов, не нарушающих нормы по часам.
2. Балансировка.
Можно снять менее критичную будущую смену у перегруженного сотрудника и поставить его на «горящий» участок сейчас; снятая смена превращается в открытую и может быть отдана другому.
3. Биржа смен и аутсорс.
Если ресурсов внутри не хватает, смена отправляется на внутреннюю биржу (между цехами/площадками) или внешним подрядчикам. WFM контролирует навыки, допуски и лимиты.

6. Аналитика и «замкнутый контур»
WFM-модуль TARGControl считает и показывает:
план/факт часов по линиям, сменам, ролям;
накопленные сверхурочные и переработки;
долю незакрытых позиций по критичным ролям;
участки, где системно не хватает людей или навыков;
частоту и причины незапланированных корректировок.
Через API данные о сотрудниках, графиках, сменах и событиях интегрируются с 1С и другими ERP. В обратную сторону в TARGControl могут поступать планы производства и данные по выпуску.
Получается «замкнутый контур»: данные → прогноз → план → факт → перепланирование → аналитика, где каждый этап подпитывает следующий.
Итог: в пиковые дни людей достаточно там, где они действительно нужны; в тихие — сотрудники не простаивают, а фонд оплаты труда остается управляемым.
Результаты внедрения WFM TARGControl на производстве
👉 Полноценный учет рабочего времени.
◦ прозрачная фиксация явок и отклонений;
◦ автоматический табель, учет переработок, ночных, работы в выходные и праздничные дни;
◦ автоматический экспорт табелей и/или сырых интервалов в систему расчета заработной платы.
👉 Снижение ручной рутины.
◦ автоматизация составления графиков и перераспределения смен;
◦ управление отпусками, заменами, подработками через систему и мобильное приложение;
◦ меньше времени в Excel и мессенджерах, больше — на управление производством.
👉 Точный расчет потребности в персонале.
◦ прогноз нагрузки по линиям и операциям на основе истории и планов;
◦ понимание, сколько людей и какой квалификации нужно в каждый час;
◦ возможность заранее выявить дефицит и решить его (подбор, обучение, аутсорс).
👉 Оптимизация графиков под закон и людей.
◦ учет норм трудового законодательства и внутренних регламентов;
◦ распределение нагрузки между сотрудниками с учетом их квалификации и предпочтений;
◦ снижение переработок и выгорания, рост предсказуемости графиков.
👉 Прозрачность для сотрудников.
◦ мобильное приложение с актуальным графиком, сменами, подработками;
◦ уведомления об изменениях и событиях;
◦ понятная связь между отработанным временем и начислениями.
👉 Аналитика 24/7.
◦ доступ к данным в режиме реального времени;
◦ отчеты и дашборды по времени, выработке, дисциплине, загрузке линий;
◦ возможность принимать решения на основе реальных цифр, а не ощущений.
В сухом остатке
WFM TARGControl отвечает на вопрос, сколько людей, какой квалификации и когда именно нужно вывести на смену, чтобы выполнить производственный план без срывов и перегрева персонала.
В итоге, WFM решает проблему нехватки кадров и растущего спроса сотрудников на гибкость, а предприятия экономят время и деньги и могут ускорить оптимизацию рабочей силы.


